Gelingt die Quadratur des Kreises? cplace: PPM-Software zwischen Standard und Flexibilität

cplace ist eine modular aufgebaute Projektmanagement-Plattform, die standardmäßig bereits viele Anforderungen des Projektmanagements bedient. Wer speziellere Funktionalitäten benötigt, kann die Plattform über sog. "Apps" erweitern und mithilfe von Solution Templates individuell konfigurieren.

Gelingt die Quadratur des Kreises? cplace: PPM-Software zwischen Standard und Flexibilität

cplace ist eine modular aufgebaute Projektmanagement-Plattform, die standardmäßig bereits viele Anforderungen des Projektmanagements bedient. Wer speziellere Funktionalitäten benötigt, kann die Plattform über sog. "Apps" erweitern und mithilfe von Solution Templates individuell konfigurieren.

Projektmanagement-Methoden sind meist universell ausgerichtet. Welche man einsetzt und wie man diese eventuell akzentuiert, hängt vom Projekttyp ab. Die am Markt verfügbare Projektmanagement-Software unterstützt daher meist zahllose Methoden, wobei nicht benötigte Funktionen dann einfach ausgeblendet werden sollen. Dennoch zeigt jede Software-Einführung, dass sich die Projektlandschaften in den Details stark unterscheiden. Meist reicht es deshalb nicht aus, einfach nur einen Teil aus einem mitunter unüberschaubar wirkenden Funktionsangebot wegzulassen. Eine optimal angepasste Software, die breite Akzeptanz erreicht, berücksichtigt eben auch die Besonderheiten der Projekte. 

Standardsoftware auf der einen Seite, optimale Anpassung auf der anderen – das klingt erst einmal nach dem Versuch einer Quadratur des Kreises. Der Hersteller collaboration Factory versucht, diese Aufgabe mit einer modularen Plattform für die Projektarbeit zu lösen. Seine Software cplace verbindet deshalb fest verdrahtete Bausteine und flexible Komponenten miteinander. Kann das funktionieren?

Modulare PM-Plattform

Der Ansatz von cplace, Standardfunktionen und maximale Flexibilität zu vereinen, ist modular: Die cplace-Plattform bildet das Fundament für alle Einzelanwendungen des Systems und stellt die Grundkomponenten für alle weiteren Module zur Verfügung, wie z.B. eine gemeinsame Datenbasis, einheitliche Funktionen für die Zugriffskontrolle, Reporting- und Workflow-Funktionen sowie die Konnektoren für Schnittstellen zu anderen Systemen.

Modulare Bausteine, sogenannte Applikationen, erweitern die Plattform um Funktionen für verschiedene Projektmanagement-Aufgaben. So gibt es z.B. Applikationen für typische Methoden wie die Gantt-Terminplanung, Roadmapping und die Aufgabenkoordination mit Taskboards. Ergänzend kommen thematisch angrenzende Applikationen hinzu, etwa das Komplexitätsmanagement, mit dem sich beliebige Abhängigkeiten z.B. zwischen Produktkomponenten oder Stakeholdern visualisieren lassen.

Auf den ersten Blick scheint es nebensächlich zu sein, ob man auf einer Plattform benötigte Module oder Applikationen nach und nach ergänzt oder in einer Software per Konfiguration einzelne Funktionsbereiche stufenweise aktiviert. Bei näherer Betrachtung unterscheidet sich das Konzept von cplace allerdings in einem Punkt sehr deutlich: Zum Plattform-Prinzip gehört vor allem die Offenheit für externe Lösungen und Komponenten von Dritten. Applikationen können daher nicht nur vom Hersteller entwickelt werden, auch Partnerunternehmen bieten bereits eigene Applikationen auf einem Marktplatz an. Sie spielen dank des einheitlichen Fundaments nahtlos mit den übrigen Bausteinen zusammen. Mit der Entwicklung eigener Applikationen könnte man das System auch selbst für jede noch so individuelle Anforderung erweitern.

Doch solche eigenen Applikationen dürften selten erforderlich sein. Programmieren muss man diese nur dann, wenn eine sehr spezielle Logik abgebildet werden soll. Fast alle praxistypischen Anpassungswünsche lassen sich durch reine Konfiguration, ein paar Berechnungsformeln oder eventuell einmal ein Makro-Script umsetzen. Es braucht also keinen professionellen Code ("Pro-Code"), um neue Module zu entwickeln und bestehende Module anzupassen, "Low-Code" oder "No-Code" reichen völlig aus.

Einsatzbereite Apps für die Kernfunktionen

"Gantt-App" für die Terminplanung

Ein Beispiel für "spezielle Logik" ist das Gantt-Chart (Bild 1). Die Terminplanung von Projekten ist zwar kein Hexenwerk, sie erfordert aber einiges an Rechenarbeit. Abhängigkeiten zwischen den Aktivitäten müssen beachtet und Vorgabetermine berücksichtigt werden, kritische Pfade sind zu berechnen und das Layout des Terminplans soll schließlich automatisch ein übersichtliches Balkendiagramm liefern. Beziehungen zwischen den Projekten müssen klar ersichtlich sein, sollen aber in der Regel nicht dazu führen, dass Terminprobleme aus einem Projekt automatisch auf ein anderes Projekt durchschlagen. All das bietet cplace ab Werk, denn für diesen Zweck wurde bereits eine entsprechende App programmiert.

Bild 1: Eine cplace-App übernimmt die Terminplanung
Bild 1: Eine cplace-App übernimmt die Terminplanung

Die "Enterprise Scheduling" genannte App für das Gantt-Diagramm ist auch für anspruchsvolle Terminplanungs-Aufgaben geeignet. Sie unterstützt die Aufteilung von komplexen Plänen in mehrere kleine Pläne und kann planübergreifende Abhängigkeiten auch "weich" abbilden. So lässt sich individuell wählen, welche Automatismen in der Terminberechnung wirklich gewollt sind. Das ermöglicht autonome Planungen von Teilprojektteams, die ihre Ergebnisse dennoch jederzeit übersichtlich im Gesamtterminplan abstimmen können. 

Die Gantt-App ist nahtlos in die übrigen Funktionen der Software integriert: Wer einen Vorgang im Terminplan anklickt, landet so z.B. auf der Detailseite des Vorgangs. Diese Seite ist, wie auch andere Ansichten der Software, per Konfiguration frei anpassbar. Dokumentlisten, Ressourcenplanungen, Taskboards oder Checklisten für Gate-Reviews sind so schnell hinzugefügt und dann stets auch direkt im Zusammenhang mit dem Terminplan erreichbar.

In der aktuellen Version berücksichtigt die Enterprise-Scheduling-App wahlweise auch beliebige Planungsobjekte, auch eventuell selbst erstellte. Erforderlich sind für solche "Timebox" genannten Objekte lediglich entsprechende Termininformationen. Wer sich also eine Liste mit Bestellungen konfiguriert, könnte auch die Liefer- oder Zahlungstermine bei Bedarf im Terminplan anzeigen lassen. Ebenso ist es möglich, in einem Produkt-Entwicklungsprojekt die kritischen Epics und Storys aus agil gesteuerten Software-Teilprojekten mit einzublenden.

Das "Enterprise Board" für Kanban

In solchen hybriden Projekten bietet sich eine weitere App an: das "Enterprise Board", ein Taskboard, das z.B. als Kanban-Board für Aufgaben verwendet werden kann. Doch auch diese App ist flexibel: Welche Spalten es für welche Eigenschaften gibt oder wie die Kärtchen in Swimlanes gruppiert werden, lässt sich ebenso einstellen, wie die Objekte, die überhaupt auf dem Aufgabenboard erscheinen sollen. Ein typisches Taskboard betrachtet Aufgaben und sortiert diese nach ihrem Bearbeitungsstatus in Spalten ein (Bild 2). So lässt sich die App z.B. für ein Sprint-Board mit User Storys nutzen.

Bild 2: Die Enterprise Board App
Bild 2: Die Enterprise Board App

Das Enterprise-Board ist, genauso wie die Terminplanung, grundsätzlich für alle Planungsobjekte geeignet. So könnte man auf einem Board ebenso Lieferobjekte nach Reifegrad oder Risiken nach Eintrittswahrscheinlichkeit gruppieren. Das eröffnet eine vielleicht mitunter unkonventionelle, aber intuitiv-grafische Handhabung vieler Projektaufgaben.

"Curves-App" für die Ressourcenplanung

Lange Zeit fehlte cplace ein Standard-Ressourcenmanagement, sodass Interessierte sich in diesem Punkt auf die eigene Fantasie oder auf Referenzprojekte des Herstellers verlassen mussten. Jetzt bringt cplace auch eine typische Matrix-Ressourcenplanung auf Basis der "Curves-App" mit (Bild 3). In der Grundfunktionalität erlaubt die App, beliebige Werte darzustellen und zu bearbeiten. In Kombination mit einigen vorbereiteten, konfigurativen Anpassungen bietet die App eine typische Matrix-Ressourcenplanung zwischen Projekten und Fachabteilungen. Ressourcenbedarfe für Projektaktivitäten werden namentlich oder nach Rollen geplant und per Workflow an die Fachabteilung geschickt. Dort wird geprüft, wer für die Aufgabe in Frage kommt und die betreffenden Personen werden dem Projekt zugesichert.

Bild 3: Mit einem Solution Template wird Ressourcenmanagement hinzugeschaltet
Bild 3: Mit einem Solution Template wird Ressourcenmanagement hinzugeschaltet

Das Ressourcenmanagement zeigt, wie weit man mit Low-Code-Konfiguration und den vorhandenen Widgets kommen kann: Die Curves-App kann beliebige zeitbasierte Daten grafisch und tabellarisch darstellen und so auch die resultierenden Auslastungen von Projekt- und Fachteams pro Woche oder Monat ermitteln. Etwas Konfiguration – etwa bei Workflows und der Integration von Terminen – ist allerdings noch erforderlich, damit diese allgemeine App für das Ressourcenmanagement genutzt werden kann. Auch diese Konfiguration gibt es allerdings schlüsselfertig – dafür sorgt ein Solution Template.

Halber Standard: Die Solution Templates

Solution Templates machen deutlich, was mit der reinen Konfiguration ohne Programmierung möglich ist: Auch viele Standard-Funktionen von cplace wurden allein durch Konfiguration der Plattform-Komponenten umgesetzt. Sogenannte Solution Templates umfassen aufeinander abgestimmte Datenstrukturen, Ansichten, Workflows und Rechenlogiken. Wie im Fall des Ressourcenmanagements können sie auch die Funktionen einer App auf einen bestimmten Anwendungsfall zuschneiden.

So schließt sich die Lücke zwischen den Apps mit ihrem eher festen Funktionsumfang und der komplett eigenständigen Konfiguration der Plattform: Mit der Blaupause eines Solution Templates als Vorlage kann man direkt starten. Statt z.B. auf einem weißen Blatt Papier mit der Konfiguration eines eigenen Risikomanagements zu beginnen, greift man zum Best-Practice-Vorschlag des entsprechenden Solution Templates (Bild 4) und passt dieses bei Bedarf an.

Bild 4: Solution-Templates können beliebig verändert werden.
Bild 4: Solution-Templates können beliebig verändert werden

Solution Templates werden mit den gleichen Techniken entwickelt, die auch dem eigenen Administrationsteam zur Verfügung stehen. Daher gibt es nichts, was an ihnen nicht per Konfiguration verändert werden könnte. Andere Rechenregeln für die Risikomatrix, neue Risikoeigenschaften oder zusätzliche Funktionen für ein Risiko-Kanban sind also ebenso möglich wie angepasste Workflows im Ressourcenmanagement. 

Zusätzlich zu Risiko- und Ressourcenmanagement gibt es bereits Solution Templates für Change-Projekte, ein digitales Board und das Gremienmanagement. Im "cplace-Universe", einem digitalen Marktplatz, finden sich neben Apps auch Solution Templates von Drittanbietern. Das Angebot für die Plattform soll beständig ausgebaut werden. Dazu kann man auch selbst beitragen: Der Marketplace eröffnet auch die Möglichkeit, sich mit anderen Personen auszutauschen, welche die Plattform nutzen, und miteinander Best-Practice-Konfigurationen von allgemeinem Interesse zu teilen. Erste Beispiele für eine solche Co-Innovation zwischen verschiedenen Unternehmen gibt es bereits im Automotive-Bereich.

Wo Solution Templates angepasst oder auch ganz eigene Ideen umgesetzt werden sollen, kommen die Administrationsfunktionen der Software zum Einsatz. Mit ihnen werden bei Bedarf neue Datenobjekte angelegt oder bestehende Planungsobjekte erweitert. Man benennt zunächst das Objekt, etwa "Bestellung". Dann definiert man die Eigenschaften als Datenfelder, z.B. einen Lieferantennamen, eine Beschreibung, den Bestellwert und eventuell die Zuordnung zu einer verantwortlichen Person. Das ist nicht schwieriger, als eine entsprechende Excel-Tabelle mit den passenden Spalten anzulegen.

Ein Platz für alle Projektinformationen

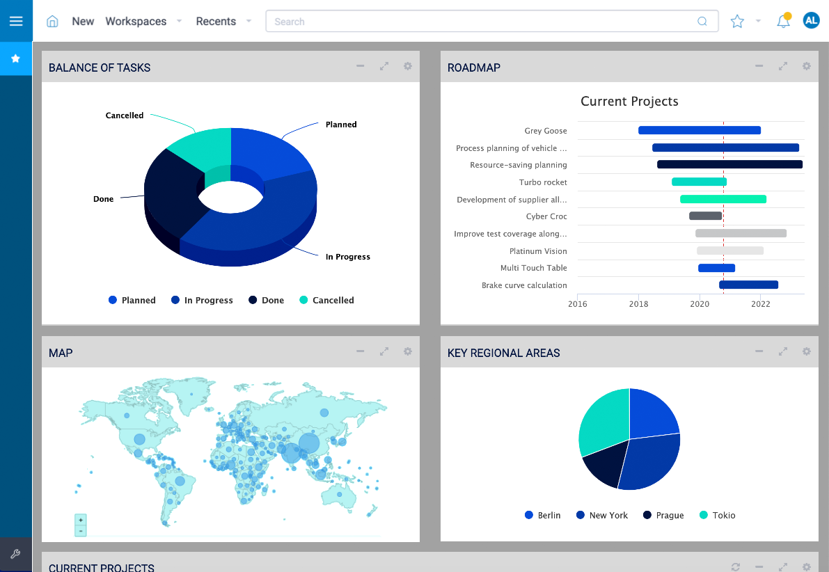
Um Informationen anzuzeigen und zu bearbeiten, gibt es sogenannte Widgets. Das sind grafische Bausteine, die als Kacheln auf cplace-Seiten platziert werden (Bild 5). Ab Werk liefert cplace rund 50 solcher Widgets mit Tabellen, Dokumentbibliotheken, diversen Diagrammformen und sonstigen Funktionen aus. So lassen sich die Informationen auf der Plattform übersichtlich darstellen.

Bild 5: cplace-Seiten sind als Dashboards aufgebaut, die Daten-Kacheln, sog. Widgets, enthalten
Bild 5: cplace-Seiten sind als Dashboards aufgebaut, die Daten-Kacheln, sog. Widgets, enthalten

Während Aufgaben- und Terminplanung bereits im Standard stark ausgeprägt sind und die Solution Templates für Ressourcenmanagement und Projektrisiken eine gute Basisfunktionalität mitbringen, ist cplace bei Kosten und Finanzen noch eher schwach aufgestellt. Solche Funktionalitäten ließen sich allerdings konfigurieren. Es braucht nicht viel Fantasie, um sich eine rasch erstellte Lösung vorzustellen, die Plankosten-Positionen aufführt oder gar Bestellungen mit mehreren zugehörigen Rechnungen verwaltet. Dashboards mit den Widgets oder auch der Curve-App sind ebenfalls denkbar. 

Das Thema Kosten und Finanzen ist allerdings umfangreicher, z.B. wenn die periodische Sichtweise in der Unternehmensbudgetierung oder unterschiedliche Kostenarten bzw. Kostenstellen hinzukommen. Durch die umfangreichen Möglichkeiten von cplace wäre es allerdings auch möglich, beliebige Kalkulations- und Steuerungsprozesse zu konfigurieren – vom detaillierten Business Case des Projekts bis zur Kostenverfolgung. 

Ein vorbereitetes Solution Template für die Kostenplanung und Kostensteuerung im Projekt könnte den Einstieg gleichwohl erleichtern. Da Templates in cplace noch relativ neu sind, ist zu hoffen, dass es nicht lange auf sich warten lässt. Dass die Plattform auch in puncto Projektfinanzen durchaus leistungsfähig ist, zeigen kundenindividuelle Lösungen, in denen auch spezifische Prozesse großer Unternehmen und die Anbindung an vorhandene ERP-Systeme bereits erfolgreich umgesetzt wurden.

Plattform-Übersicht und Kommunikation

Für die tägliche Arbeit mit cplace brauchen einen die Details der Softwarekonfiguration freilich nicht zu kümmern. Den Einstieg in die Software bieten Dashboards mit Navigationskacheln (Bild 6). Ob die dahinter liegenden Funktionen als App oder per Konfiguration entwickelt wurden, ist unerheblich. Die Dashboards bieten eine an die individuellen Rollen und Aufgaben der Beteiligten angepasste Oberfläche.

Bild 6: Landing Page
Bild 6: Landing Page

cplace setzt auf die Zusammenarbeit der Teammitglieder, was ebenfalls durch die Widgets unterstützt wird. Mit Widgets für Kommentare, Chats und Wiki-Seiten fällt es leicht, unübersichtliche E-Mail-Dialoge zu vermeiden. Zum Projekt kann direkt im Chat diskutiert werden. Falls die Diskussion strukturierter stattfinden soll, etwa zu einzelnen Lieferobjekten, fügt das PMO auf die entsprechenden Planungsobjekte einfach das Chat-Widget hinzu. Fortan kann das Team Abstimmungen zu jedem Lieferobjekt direkt in der Software per Chat dokumentieren. Genauso leicht lässt sich ein Wiki-Widget einbauen, mit dem etwa Detail-Informationen zu Vorgängen flexibel und ohne zusätzliche Dokumente festgehalten werden können.

Insgesamt bietet cplace damit die Möglichkeit, die Standard-Funktionen der Software mit wenig Aufwand ganz nach den individuellen Anforderungen der eigenen Organisation und der diversen Projektbeteiligten zu gestalten. Das erleichtert den Einstieg in die Plattform, die dann nach und nach entsprechend dem wachsenden Projektmanagement-Reifegrad der Organisation ausgebaut wird.

Systemanforderungen und Lizenzen

cplace läuft in allen gängigen Browsern wie Chrome, Edge und Firefox. Die Software kann auf eigenen Servern oder als "Software as a Service" betrieben werden. Die Plattform arbeitet mit allen gängigen Datenbanken zusammen, sodass sich auch Daten aus vorhandenen Unternehmensquellen leicht in die Projektwelt integrieren lassen. Auch wenn die Lizenzen grundsätzlich jeweils für namentlich benannte Personen gelten, ermöglichen bedarfsorientierte Lizenzmodelle auch bereichs- oder unternehmensweite Lizenzen. Für eine passgenaue Lizenzierung bietet cplace ein Analysewerkzeug, mit dem sich der tatsächliche Lizenzbedarf ermitteln lässt. Neben den im Standard vorhandenen Apps gibt es zudem aufpreispflichtige Premium-Apps und Apps von Drittanbietern, die bei der Lizenzierung zu berücksichtigen sind.

Fazit

cplace ist eine flexible Plattform für Unternehmensdaten, die für das Projektmanagement bereits sinnvoll vorkonfiguriert ist. Gerade mit den Apps für die Terminplanung und Taskboards bringt sie mächtige Funktionen für die Projektarbeit mit. Auch wenn die ab Werk gelieferten Komponenten bereits eine solide Projektmanagement-Lösung aus cplace machen – in einigen Bereichen, etwa bei den Finanzfunktionen, erfordert die Software noch grundlegende Konfiguration zur Inbetriebnahme, wo andere Tools Standardfunktionen als Startpunkt bieten. In diesem Punkt hat sich mit den Solution Templates, die in Zukunft sicher noch ausgebaut werden, allerdings einiges getan. So dürfte in absehbarer Zeit eine umfassende aber leicht anpassbare Standard-Funktionalität für den Schnellstart ins Projektmanagement bereitstehen. Dann wäre die Quadratur des Kreises – eine hochgradig anpassbare Standardsoftware – komplett.

Hochgradig anpassbar ist cplace bereits. Unterschiedlichste Datentypen verwaltet die Software in einer modern und aufgeräumt wirkenden Oberfläche. Mehr und mehr Bausteine für Grafiken und Dashboards kommen hinzu und erlauben es, nach und nach eine individuelle, integrierte Plattform für projektbezogene Geschäftsprozesse aufzubauen, ohne programmieren zu müssen. Ihre Stärke spielt die Software so vor allem dort aus, wo eben nicht nur typische PM-Funktionen im Fokus stehen, sondern Daten aus unterschiedlichen angrenzenden Bereichen im Projektalltag benötigt werden. Liefertermine, Bestellprozesse, Stücklisten und Produktdaten oder Wetterinformationen – cplace verbindet sie mit dem Projektmanagement. In Zeiten, in denen die Digitalisierung des Projektmanagements zunehmend die Daten aus benachbarten Disziplinen integrieren muss, ist dies eine zentrale Fähigkeit.

Für jeden Bedarf die passende Mitgliedschaft

 

Das projektmagazin - unverzichtbares Nachschlagewerk und Inspirationsquelle für alle,
die in Projekten arbeiten. Ihre Vorteile auf einen Blick

Image
Wissensplattform

Zugriff auf die größte deutschsprachige Wissensplattform
für Projektmanagement  (>1.800 Artikeln und Tipps)

Image
Praxisbezogene Beiträge

Praxisbezogene Beiträge
Fachautoren schreiben aus der Praxis für die Praxis.

Image
Tools

Werkzeuge (Tools)
z.B. Checklisten und Vorlagen, Methoden mit Schritt-für-Schritt-Anleitung.

Image
Glossar

Umfangreiches Projektmanagement-Glossar
über 1.000 Fachbegriffen (deutsch/englisch)

Image
Blogbeiträge

Blogbeiträge, Themenspecials, Bücher, Stellenangebote etc.
rund um das Thema Projektmanagement