RiskBoards - Risikoaggregation und Risikosimulation

Entdecken Sie die Zukunft der Risikoanalyse: Nutzen Sie unsere Software zur Risikoaggregation und Risikosimulation, um Klarheit in der Unsicherheit zu schaffen. Erhalten Sie belastbare Einblicke in komplexe Risikolandschaften.

Features

Allgemein
Testversion
Deutschsprachiger Support
Schnittstellen zu anderen Applikationen (z.B. via API)
Kommunikation
Projektkommunikation
Collaboration
Benachrichtigungen
Exportfunktion für Präsentationen
Ideenmanagement
Verwaltung
Ressourcenmanagement und Kapazitätsauslastung
Projektbudgetmanagement
Reporting
Änderungsantragsmanagement
Aufwandserfassung
Benutzerberechtigungen
Controlling
Dokumentenmanagement
Projektabrechnung
Planung
Aufgabenmanagement
Projekttermin- und Ablaufplanung
Multiprojektmanagement
Anforderungsmanagement
Kennzahlen/Charts
Projektportfoliomanagement
Risikomanagement
Workflows

Produktbeschreibung

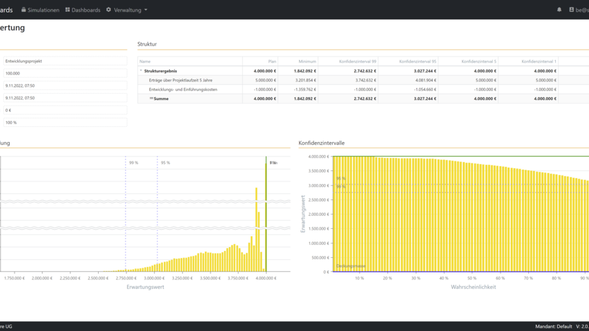
RiskBoards bietet softwaregestützte Risikosimulation und Risikoaggregation mit Hilfe der Monte-Carlo-Methode.

Definieren Sie beliebige Risikokataloge, strukturieren Sie diese und führen eine quantitative Bewertung durch. Simulieren sie durch Risikoaggregation ein mögliches Gesamtschadensbild in Bezug auf die definierten Risiken. Identifizieren Sie die Top Risiken oder Chancen anhand festgelegter Konfidenzintervalle und bewerten Sie Ihre Risikotragfähigkeit in Bezug auf die Gesamtschadenshöhe.

Einsatzgebiete der Risikoaggregation:

Funktionsinhalte:

  • Verwaltung beliebiger Simulationen
  • Strukturierung von Simulationen entsprechend Ihrer Anforderungen
  • Verwaltung von Risiken und Chancen
  • Import vorhandener Risikokataloge
  • Definition von Wirkungsketten der Risiken untereinander
  • Auswertung gängiger Konfidenzintervalle
  • Analyse der Top-Risiken und Chancen

 

Fokus

Produktentwicklung
Management Informationssystem
Szenarienplanung
Hybrides Projektmanagement
Agile
Anpassbarkeit
Easy to use

Branchenschwerpunkt

Branchenunabhängig
Agenturen
Architektur
Dienstleistung
Forschung
Maschinenbau
Anlagenbau
Baubranche
Automotive
IT-Entwicklung
Kaufmännisches PM
Behörden und Öffentlicher Dienst
Verbände
Sonstige Branchen

Betriebssystem

plattformunabhängig
Windows
Windows mobile
Android
Linux
MacOS
iOS

Anbieter kontaktieren

 

Bitte kontaktieren Sie mich via...
Bitte klicken Sie hier. So stellen wir sicher, dass sie ein Mensch sind und verhindern Spam-Einsendungen. Vielen Dank!

RiskBoards - Risikoaggregation und Risikosimulation

Entdecken Sie die Zukunft der Risikoanalyse: Nutzen Sie unsere Software zur Risikoaggregation und Risikosimulation, um Klarheit in der Unsicherheit zu schaffen. Erhalten Sie belastbare Einblicke in komplexe Risikolandschaften.

Features

Allgemein
Testversion
Deutschsprachiger Support
Schnittstellen zu anderen Applikationen (z.B. via API)
Kommunikation
Projektkommunikation
Collaboration
Benachrichtigungen
Exportfunktion für Präsentationen
Ideenmanagement
Verwaltung
Ressourcenmanagement und Kapazitätsauslastung
Projektbudgetmanagement
Reporting
Änderungsantragsmanagement
Aufwandserfassung
Benutzerberechtigungen
Controlling
Dokumentenmanagement
Projektabrechnung
Planung
Aufgabenmanagement
Projekttermin- und Ablaufplanung
Multiprojektmanagement
Anforderungsmanagement
Kennzahlen/Charts
Projektportfoliomanagement
Risikomanagement
Workflows

Produktbeschreibung

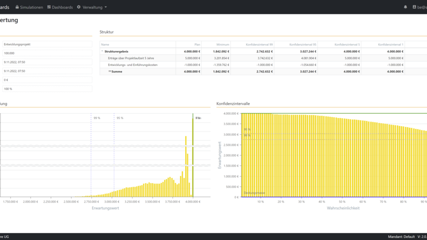
RiskBoards bietet softwaregestützte Risikosimulation und Risikoaggregation mit Hilfe der Monte-Carlo-Methode.

Definieren Sie beliebige Risikokataloge, strukturieren Sie diese und führen eine quantitative Bewertung durch. Simulieren sie durch Risikoaggregation ein mögliches Gesamtschadensbild in Bezug auf die definierten Risiken. Identifizieren Sie die Top Risiken oder Chancen anhand festgelegter Konfidenzintervalle und bewerten Sie Ihre Risikotragfähigkeit in Bezug auf die Gesamtschadenshöhe.

Einsatzgebiete der Risikoaggregation:

Funktionsinhalte:

  • Verwaltung beliebiger Simulationen
  • Strukturierung von Simulationen entsprechend Ihrer Anforderungen
  • Verwaltung von Risiken und Chancen
  • Import vorhandener Risikokataloge
  • Definition von Wirkungsketten der Risiken untereinander
  • Auswertung gängiger Konfidenzintervalle
  • Analyse der Top-Risiken und Chancen

 

Fokus

Produktentwicklung
Management Informationssystem
Szenarienplanung
Hybrides Projektmanagement
Agile
Anpassbarkeit
Easy to use

Branchenschwerpunkt

Branchenunabhängig
Agenturen
Architektur
Dienstleistung
Forschung
Maschinenbau
Anlagenbau
Baubranche
Automotive
IT-Entwicklung
Kaufmännisches PM
Behörden und Öffentlicher Dienst
Verbände
Sonstige Branchen

Betriebssystem

plattformunabhängig
Windows
Windows mobile
Android
Linux
MacOS
iOS

Video