Direkt zum Inhalt
Open Search
Suche
Hallo!
Meine Lieblingsthemen
Mein Experten-Profil
Anmelden
Abmelden
Anmelden
E-Mail-Adresse
Passwort
Angemeldet bleiben
Passwort neu festlegen
Menü
Neu
Aktuelle Artikel
Konflikte zwischen Entwicklern und QS gezielt auflösen
EU AI Act: Kommunikationsstrategien für Change- und Projektteams
So gelingt sichere Zusammenarbeit in Projekten
Alle neuen Artikel
Aktuelle Methoden
Empowered Fundraising (Dragon Dreaming)
Messgrößenmatrix
Plus, Minus, Interesting (PMI)
Alle neuen Methoden
Aktuelle E-Books
PMO-Kompass: Von der Einführung bis zu bewährten Erfolgsmodellen
10 Methoden für klare Ziele und starke Visionen
Lean Project Management: Muda, Kanban, MVP
Alle neuen E-Books
Aktuelle Tools
Feedbackspeicher | Vorlage Excel
Objectives & Key Results | Excel-Vorlagen & Checkliste
Paarweiser Vergleich | Excel-Tool
Alle neuen Tools
Meine Lieblingsthemen
Sie haben aktuell noch keine Themen ausgewählt. Erhalten Sie passende Empfehlungen zu Ihren Lieblingsthemen.
Jetzt Themen auswählen!
Themen
Projektmanagement
KI im Projektmanagment
Grundlagen
Projekte planen
Projekte steuern
Projekte überwachen
Projekte abschließen
Multiprojektmanagement
Portfoliomanagement
Ressourcen
Alle Themen
Vorgehensmodelle
Agile
Traditionell
Hybrides PM
Scrum
Kanban
Scaled Agile
Lean
OKR
Theory of Constraints
Prince 2
Alle Themen
Zusammenarbeit
Kommunikation
Moderieren
Virtuelle/Hybride Teams
Teamentwicklung
Konfliktmanagement
Besprechen
Wissensmanagement
Kollaboration
Rollen
Alle Themen
Organisation
Digitalisierung
Organisationsentwicklung
Change Management
Business Case
Unternehmensführung
Strategie
Stakeholder
Controlling
Governance
Alle Themen
Selbstmanagement
Zeitmanagement
Persönlichkeitsentwicklung
Kreativität
Ziele
Selbstorganisation
Motivation
Resilienz
Karriere
Work-Life-Balance
Alle Themen
Inhalte
Ausgabe
Aktuelle Ausgabe
Alle Ausgaben
Glossar
Bücher
Whitepaper
Websessions
Videos
Artikel
Projektmanagement
Vorgehensmodelle
Zusammenarbeit
Organisation
Software im Projekt
Selbstmanagement
Künstliche Intelligenz
Alle Artikel
Kostenlose Artikel
Audio Artikel
E-Books (Spotlights)
Teamführung
Kommunikation
Agile
Vorgehensmodelle
Selbstmanagement
Unternehmensführung
Excel
Power Point
Kreativität
Alle E-Books
Tools
Planen & Kalkulieren
Überwachen & Steuern
Berichten & Dokumentieren
Analysieren & Ideen entwickeln
Menschen & Teams führen
Moderieren
Präsentieren
Qualitätsmanagement
Selbstmanagement
Strategien entwerfen
Alle Vorlagen & Tools
Methoden
Analysieren & Ideen entwickeln
Planen & Kalkulieren
Berichten & Dokumentieren
Präsentieren & Moderieren
Selbstmanagement-Methoden
Strategien entwerfen
Menschen & Teams führen
Überwachen & Steuern
Agile Methoden
Lean
Alle Methoden
Community
Websessions
Spannende Vorträge und Austausch in der PM-Community
Newsletter
Neue Trends, Methoden und Praxistipps für Ihren Projektalltag als Erster lesen!
pmwelt 2026 - WHAT'S NEXT?
Gemeinsam Zukunft gestalten. Drei Tage voller Impulse, Begegnungen & neuer Perspektiven!
Unsere Partner
Unternehmen, Verbänden und Medienpartner, mit den wir zusammenarbeiten
Berater & Experten
Experten für Themen rund um's Projektmanagement finden.
Unsere Autoren
Alle Autoren des projektmagazins im Überblick
Aus den Unternehmen
Werbebeiträge und praxisnahe Lösungen im Projektmanagement.
Whitepaper
Studien, Anwendungsbeispielen, Analysen oder Präsentationen unserer Partner
Software
Software finden
Eine Übersicht zu Funktionen, Ansätzen und Preisen.
Software-Besprechungen
Funktionen, Zielgruppen, Koste, Anforderungen im Test
Pressemitteilungen
Pressemitteilungen unserer Kunden und Partner und von uns selbst.
Weiterbildung
projektmagazin.live
Unsere Akademie mit exklusiven Workshops, praxisnah und verständlich vermittelt.
Websessions
Spannende Vorträge und reger Austausch mit der PM-Community
Alle Seminare & Events
Kurse, Workshops und Events entdecken
pmwelt 2026 - WHAT'S NEXT?
Gemeinsam Zukunft gestalten. Drei Tage voller Impulse, Begegnungen & neuer Perspektiven!
Mitgliedschaft
Vorteile & Preise
Alle Vorteile und Preise im Überblick
Firmenangebote
Unsere speziellen Angebote für Teams.
1 Monat gratis testen
Testen Sie das projektmagazin einen Monat kostenlos
pmwelt
Neu
Aktuelle Artikel
Konflikte zwischen Entwicklern und QS gezielt auflösen
EU AI Act: Kommunikationsstrategien für Change- und Projektteams
So gelingt sichere Zusammenarbeit in Projekten
Alle neuen Artikel
Aktuelle Methoden
Empowered Fundraising (Dragon Dreaming)
Messgrößenmatrix
Plus, Minus, Interesting (PMI)
Alle neuen Methoden
Aktuelle E-Books
PMO-Kompass: Von der Einführung bis zu bewährten Erfolgsmodellen
10 Methoden für klare Ziele und starke Visionen
Lean Project Management: Muda, Kanban, MVP
Alle neuen E-Books
Aktuelle Tools
Feedbackspeicher | Vorlage Excel
Objectives & Key Results | Excel-Vorlagen & Checkliste
Paarweiser Vergleich | Excel-Tool
Alle neuen Tools
Meine Lieblingsthemen
Sie haben aktuell noch keine Themen ausgewählt. Erhalten Sie passende Empfehlungen zu Ihren Lieblingsthemen.
Jetzt Themen auswählen!
Themen
Projektmanagement
KI im Projektmanagment
Grundlagen
Projekte planen
Projekte steuern
Projekte überwachen
Projekte abschließen
Multiprojektmanagement
Portfoliomanagement
Ressourcen
Alle Themen
Vorgehensmodelle
Agile
Traditionell
Hybrides PM
Scrum
Kanban
Scaled Agile
Lean
OKR
Theory of Constraints
Prince 2
Alle Themen
Zusammenarbeit
Kommunikation
Moderieren
Virtuelle/Hybride Teams
Teamentwicklung
Konfliktmanagement
Besprechen
Wissensmanagement
Kollaboration
Rollen
Alle Themen
Organisation
Digitalisierung
Organisationsentwicklung
Change Management
Business Case
Unternehmensführung
Strategie
Stakeholder
Controlling
Governance
Alle Themen
Selbstmanagement
Zeitmanagement
Persönlichkeitsentwicklung
Kreativität
Ziele
Selbstorganisation
Motivation
Resilienz
Karriere
Work-Life-Balance
Alle Themen
Inhalte
Ausgabe
Aktuelle Ausgabe
Alle Ausgaben
Glossar
Bücher
Whitepaper
Websessions
Videos
Artikel
Projektmanagement
Vorgehensmodelle
Zusammenarbeit
Organisation
Software im Projekt
Selbstmanagement
Künstliche Intelligenz
Alle Artikel
Kostenlose Artikel
Audio Artikel
E-Books (Spotlights)
Teamführung
Kommunikation
Agile
Vorgehensmodelle
Selbstmanagement
Unternehmensführung
Excel
Power Point
Kreativität
Alle E-Books
Tools
Planen & Kalkulieren
Überwachen & Steuern
Berichten & Dokumentieren
Analysieren & Ideen entwickeln
Menschen & Teams führen
Moderieren
Präsentieren
Qualitätsmanagement
Selbstmanagement
Strategien entwerfen
Alle Vorlagen & Tools
Methoden
Analysieren & Ideen entwickeln
Planen & Kalkulieren
Berichten & Dokumentieren
Präsentieren & Moderieren
Selbstmanagement-Methoden
Strategien entwerfen
Menschen & Teams führen
Überwachen & Steuern
Agile Methoden
Lean
Alle Methoden
Community
Websessions
Spannende Vorträge und Austausch in der PM-Community
Newsletter
Neue Trends, Methoden und Praxistipps für Ihren Projektalltag als Erster lesen!
pmwelt 2026 - WHAT'S NEXT?
Gemeinsam Zukunft gestalten. Drei Tage voller Impulse, Begegnungen & neuer Perspektiven!
Unsere Partner
Unternehmen, Verbänden und Medienpartner, mit den wir zusammenarbeiten
Berater & Experten
Experten für Themen rund um's Projektmanagement finden.
Unsere Autoren
Alle Autoren des projektmagazins im Überblick
Aus den Unternehmen
Werbebeiträge und praxisnahe Lösungen im Projektmanagement.
Whitepaper
Studien, Anwendungsbeispielen, Analysen oder Präsentationen unserer Partner
Software
Software finden
Eine Übersicht zu Funktionen, Ansätzen und Preisen.
Software-Besprechungen
Funktionen, Zielgruppen, Koste, Anforderungen im Test
Pressemitteilungen
Pressemitteilungen unserer Kunden und Partner und von uns selbst.
Weiterbildung
projektmagazin.live
Unsere Akademie mit exklusiven Workshops, praxisnah und verständlich vermittelt.
Websessions
Spannende Vorträge und reger Austausch mit der PM-Community
Alle Seminare & Events
Kurse, Workshops und Events entdecken
pmwelt 2026 - WHAT'S NEXT?
Gemeinsam Zukunft gestalten. Drei Tage voller Impulse, Begegnungen & neuer Perspektiven!
Mitgliedschaft
Vorteile & Preise
Alle Vorteile und Preise im Überblick
Firmenangebote
Unsere speziellen Angebote für Teams.
1 Monat gratis testen
Testen Sie das projektmagazin einen Monat kostenlos
pmwelt
Breadcrumb
Startseite
Software
Vergleich cplace · PLANTA Project · Sciforma Vantage · Blue Ant
Vergleich cplace · PLANTA Project · Sciforma Vantage · Blue Ant
cplace
Experten-Assesment von
93
%
Klassisch
Hybrid
Work Mgmt
PPM
Download Assessment
Mehr Infos
Anbieter kontaktieren
Website
Website
Features
Allgemein
Testversion
Deutschsprachiger Support
Schnittstellen zu anderen Applikationen (z.B. via API)
Kommunikation
Projektkommunikation
Collaboration
Benachrichtigungen
Exportfunktion für Präsentationen
Ideenmanagement
Verwaltung
Ressourcenmanagement und Kapazitätsauslastung
Projektbudgetmanagement
Reporting
Änderungsantragsmanagement
Aufwandserfassung
Benutzerberechtigungen
Controlling
Dokumentenmanagement
Projektabrechnung
Planung
Aufgabenmanagement
Projekttermin- und Ablaufplanung
Multiprojektmanagement
Anforderungsmanagement
Kennzahlen/Charts
Projektportfoliomanagement
Risikomanagement
Workflows
6 Bilder
Fokus
Anpassbarkeit
Branchenschwerpunkt
Branchenunabhängig
Betriebssystem
plattformunabhängig
Windows
Windows mobile
Android
Linux
MacOS
iOS
Vorgehensmodell
Keine Angaben
IPMA / GPM
Prince 2
HOAI/VOB
Hermes
V-Modell
DIN
Scrum
PLANTA Project
Experten-Assesment von
93
%
Klassisch
Hybrid
Work Mgmt
PPM
Download Assessment
Mehr Infos
Anbieter kontaktieren
Website
Website
Features
Allgemein
Testversion
Deutschsprachiger Support
Schnittstellen zu anderen Applikationen (z.B. via API)
Kommunikation
Projektkommunikation
Collaboration
Benachrichtigungen
Exportfunktion für Präsentationen
Ideenmanagement
Verwaltung
Ressourcenmanagement und Kapazitätsauslastung
Projektbudgetmanagement
Reporting
Änderungsantragsmanagement
Aufwandserfassung
Benutzerberechtigungen
Controlling
Dokumentenmanagement
Projektabrechnung
Planung
Aufgabenmanagement
Projekttermin- und Ablaufplanung
Multiprojektmanagement
Anforderungsmanagement
Kennzahlen/Charts
Projektportfoliomanagement
Risikomanagement
Workflows
12 Bilder
Fokus
Anpassbarkeit
Branchenschwerpunkt
Branchenunabhängig
Betriebssystem
plattformunabhängig
Windows
Windows mobile
Android
Linux
MacOS
iOS
Vorgehensmodell
PMI
IPMA / GPM
Prince 2
HOAI/VOB
Hermes
V-Modell
DIN
Scrum
Sciforma Vantage
Experten-Assesment von
87
%
Klassisch
Hybrid
Work Mgmt
PPM
Download Assessment
Mehr Infos
Features
Allgemein
Testversion
Deutschsprachiger Support
Schnittstellen zu anderen Applikationen (z.B. via API)
Kommunikation
Projektkommunikation
Collaboration
Benachrichtigungen
Exportfunktion für Präsentationen
Ideenmanagement
Verwaltung
Ressourcenmanagement und Kapazitätsauslastung
Projektbudgetmanagement
Reporting
Änderungsantragsmanagement
Aufwandserfassung
Benutzerberechtigungen
Controlling
Dokumentenmanagement
Projektabrechnung
Planung
Aufgabenmanagement
Projekttermin- und Ablaufplanung
Multiprojektmanagement
Anforderungsmanagement
Kennzahlen/Charts
Projektportfoliomanagement
Risikomanagement
Workflows
Fokus
Easy to use
Branchenschwerpunkt
Branchenunabhängig
Betriebssystem
plattformunabhängig
Windows
Windows mobile
Android
Linux
MacOS
iOS
Vorgehensmodell
PMI
IPMA / GPM
Prince 2
HOAI/VOB
Hermes
V-Modell
DIN
Scrum
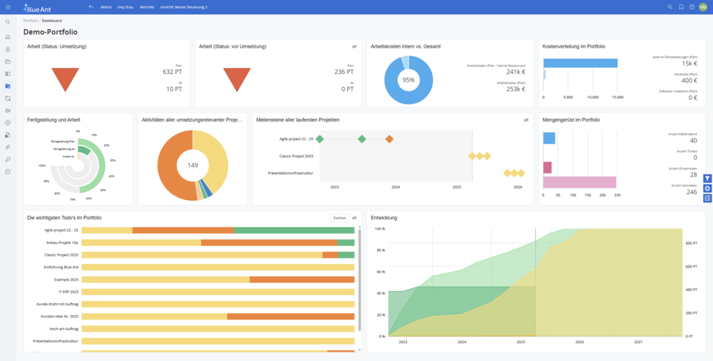
Blue Ant
Experten-Assesment von
90
%
Klassisch
Hybrid
Work Mgmt
PPM
Download Assessment
Mehr Infos
Anbieter kontaktieren
Website
Website
Features
Allgemein
Testversion
Deutschsprachiger Support
Schnittstellen zu anderen Applikationen (z.B. via API)
Kommunikation
Projektkommunikation
Collaboration
Benachrichtigungen
Exportfunktion für Präsentationen
Ideenmanagement
Verwaltung
Ressourcenmanagement und Kapazitätsauslastung
Projektbudgetmanagement
Reporting
Änderungsantragsmanagement
Aufwandserfassung
Benutzerberechtigungen
Controlling
Dokumentenmanagement
Projektabrechnung
Planung
Aufgabenmanagement
Projekttermin- und Ablaufplanung
Multiprojektmanagement
Anforderungsmanagement
Kennzahlen/Charts
Projektportfoliomanagement
Risikomanagement
Workflows
10 Bilder
Fokus
Anpassbarkeit
Branchenschwerpunkt
Branchenunabhängig
Betriebssystem
plattformunabhängig
Windows
Windows mobile
Android
Linux
MacOS
iOS
Vorgehensmodell
Keine Angaben
IPMA / GPM
Prince 2
HOAI/VOB
Hermes
V-Modell
DIN
Scrum
30
30
1.0x
Stimme auswählen:
Über dieses Audioangebot & Ihr Feedback
Die Audioversion dieses Artikels wurde künstlich erzeugt. Wir entwickeln dieses Angebot stetig weiter und freuen uns über
Ihr Feedback
.