Blue Ant: Übersicht und Performance im Projektportfolio

Mit den neuen, flexibel anpassbaren Dashboards, seinem leistungsfähigen Ressourcenmanagement und einer Szenariofunktion bringt Blue Ant Übersicht in das Projektportportfolio – egal ob Projekte klassisch, agil oder hybrid gesteuert werden.

Blue Ant: Übersicht und Performance im Projektportfolio

Mit den neuen, flexibel anpassbaren Dashboards, seinem leistungsfähigen Ressourcenmanagement und einer Szenariofunktion bringt Blue Ant Übersicht in das Projektportportfolio – egal ob Projekte klassisch, agil oder hybrid gesteuert werden.

Ein Projektportfolio zu steuern sowie Status und Abhängigkeiten der zugehörigen Projekte im Blick zu behalten, erfordert übersichtliche Auswertungen und klar definierte Prozesse. Darüber hinaus müssen die strategisch wichtigsten Projekte des Portfolios identifiziert werden, um die verfügbaren Ressourcen bestmöglich einsetzen zu können. Voraussetzung für den Erfolg ist zudem, dass die einzelnen Projekte solide geplant, kontinuierlich gesteuert und mit den passenden Projektteams besetzt sind, sonst verpuffen alle zuvor angestellten strategischen Überlegungen. Für fundierte Entscheidungen über das Projektportfolio ist es daher erforderlich, jederzeit auf aktuelle Daten aus den Projekten zugreifen zu können.

Eine integrierte Softwarelösung wie Blue Ant von Hypergene ermöglicht all dies, indem sie die Portfolioperspektive mit der Planung und Umsetzung einzelner Projekte verknüpft. So bietet Blue Ant mit interaktiven Dashboards einen aktuellen Blick auf das Projektportfolio und unterstützt Projektantragsprozesse ebenso wie eine realistische Ressourcenplanung. Für das Projektmanagement gibt es eine klassische Terminplanung, aber auch agile Vorgehensweisen werden unterstützt. Nützliche Zusatzfunktionen, etwa zur Verwaltung von Reisekosten und für die Verrechnung von Projektleistungen, runden die Software ab.

Ob Anwender gerne mit der Software arbeiten und wie schnell sie sich darin zurechtfinden, ist entscheidend für die Datenqualität. Kein Wunder also, dass die neue Version von Blue Ant in dieser Hinsicht einiges Neues bringt: Verbesserte Dashboards, erweiterte Filterfunktionen und ein komplett neues Gantt-Diagramm bieten nicht nur Vorteile für das PMO und für Führungskräfte, sondern bringen auch Arbeitserleichterung für Projektleitung und Projektteam, die mit Planungsdaten und Statusinformationen überhaupt erst die Grundlage für fundierte Portfolioentscheidungen schaffen.

Flexiblere Dashboards und neue Filter

Die Bedienoberfläche der Software weist in der aktuellen Version eine nochmals klarere Struktur auf. Zusätzlich zu einer hellen und einer dunklen Darstellungsvariante gibt es jetzt auch konfigurierbare Farbwelten, um Blue Ant an ein Corporate Design anzupassen. Mit der globalen Suche in der Titelleiste findet man rasch alle Planungselemente, etwa Projekte, Portfolios, Teammitglieder und sogar Menüeinträge. Wer mag, kann die Software so fast ausschließlich über die Stichworte in der Suchfunktion bedienen und z.B. direkt zu seinen Projekten springen.

Die Grafikfähigkeiten der Dashboards sind mit der neuen Version nochmals vielseitiger geworden. Das zeigt sich in erweiterten Grafikelementen (Bild 1), mehr Einstellungsmöglichkeiten für die einzelnen Dashboard-Bestandteile (sogenannte Widgets) und verbesserten Filtern. Über ein Pull-down-Menü in der Kopfzeile des Programmfensters ist es möglich, rasch zwischen verschiedenen Dashboards zu wechseln. Zudem werden die Tabellen in den Dashboards übersichtlicher, da Tabellenzellen jetzt nicht nur Zahlen und Texte enthalten können, sondern auch Symbole oder grafische Auswertungen, wie etwa ein Tortendiagramm zur Darstellung offener und erledigter Aufgaben oder eine kleine Kostenverlaufskurve. Mit Spaltenauswahl, Sortierungen und Filtern erstellt das PMO aus diesen Tabellenkomponenten leicht die diversen Übersichtslisten für Stakeholder. Bei Bedarf können diese Listen jederzeit nach Excel zur weiteren Auswertung exportiert werden.

Die Dashboards, etwa zu Projekten, Programmen oder Portfolios, entwirft zunächst die Fachadministration. Anschließend lassen sich diese individuell anpassen, indem die benötigten Widgets aus einer Liste am rechten Fensterrand mit der Maus an die gewünschte Position im Dashboard gezogen werden. Zu den Standard-Widgets gehören unter anderem eine Risikomatrix, mehrere neue Ressourcen-Widgets und das Änderungsprotokoll für verbundene Jira-Systeme. Wird der Mauszeiger über eine Grafik in einem Widget bewegt, zeigt Blue Ant Details dazu in einem Pop-up-Fenster. Dashboards passen sich dem jeweiligen Kontext an. Wird z.B. ein Finanz-Dashboard für ein ganzes Programm aufgerufen, zeigt es die Gesamtwerte aller Projekte an, bei einem einzelnen Projekt sind es aber nur dessen Teilbeträge.

Leistungsfähige Widgets

Viele der Widgets bieten inzwischen den Funktionsumfang vollwertiger Ansichten, da sie nicht nur Daten und Grafiken anzeigen, sondern es auch ermöglichen, Daten darin zu bearbeiten und z.B. aus dem Dashboard heraus ein fälliges To-do direkt zur Bearbeitung zu öffnen. Filter lassen sich sowohl für einzelne Widgets als auch für das gesamte Dashboard setzen. Ein Dashboard-Filter gilt für alle Widgets auf dem Board, für die nicht ausdrücklich ein abweichender Filter festgelegt wurde. Abweichend gefilterte Widgets erkennt man an einem Icon in der oberen rechten Ecke. Dank der Filter kann das Projektmanagement-Office (PMO) z.B. ein und dasselbe Dashboard für unterschiedliche Projekte eines Portfolios verwenden, indem es lediglich den Filter entsprechend anpasst.

Dashboard-Ansicht der Projektübersicht mit Projektliste links, Diagrammen zu Risiken, Arbeit und Fortschritt sowie Zeitachsen und Filtern rechts.
Bild 1: Dashboards kombinieren mehrere Widgets – für den schnellen Überblick und die Navigation

Dashboards zur intuitiven Navigation

Dashboards eignen sich als Portale, die den Projektbeteiligten je nach deren Rolle die notwendigen Informationen liefern. Teammitglieder finden hier ihre Projektaufgaben, Portfoliomanager sehen Übersichten über aktuelle Projekte und Projektanträge, Projektcontroller die Auswertungen zu Finanzen, und die Projektleitung kann z.B. die demnächst anstehenden Arbeitspakete anzeigen lassen. Aus den Dashboards heraus kann direkt in die entsprechenden Projekte und Aktivitäten gesprungen werden. Sie eignen sich somit zur intuitiven Navigation in der Software.

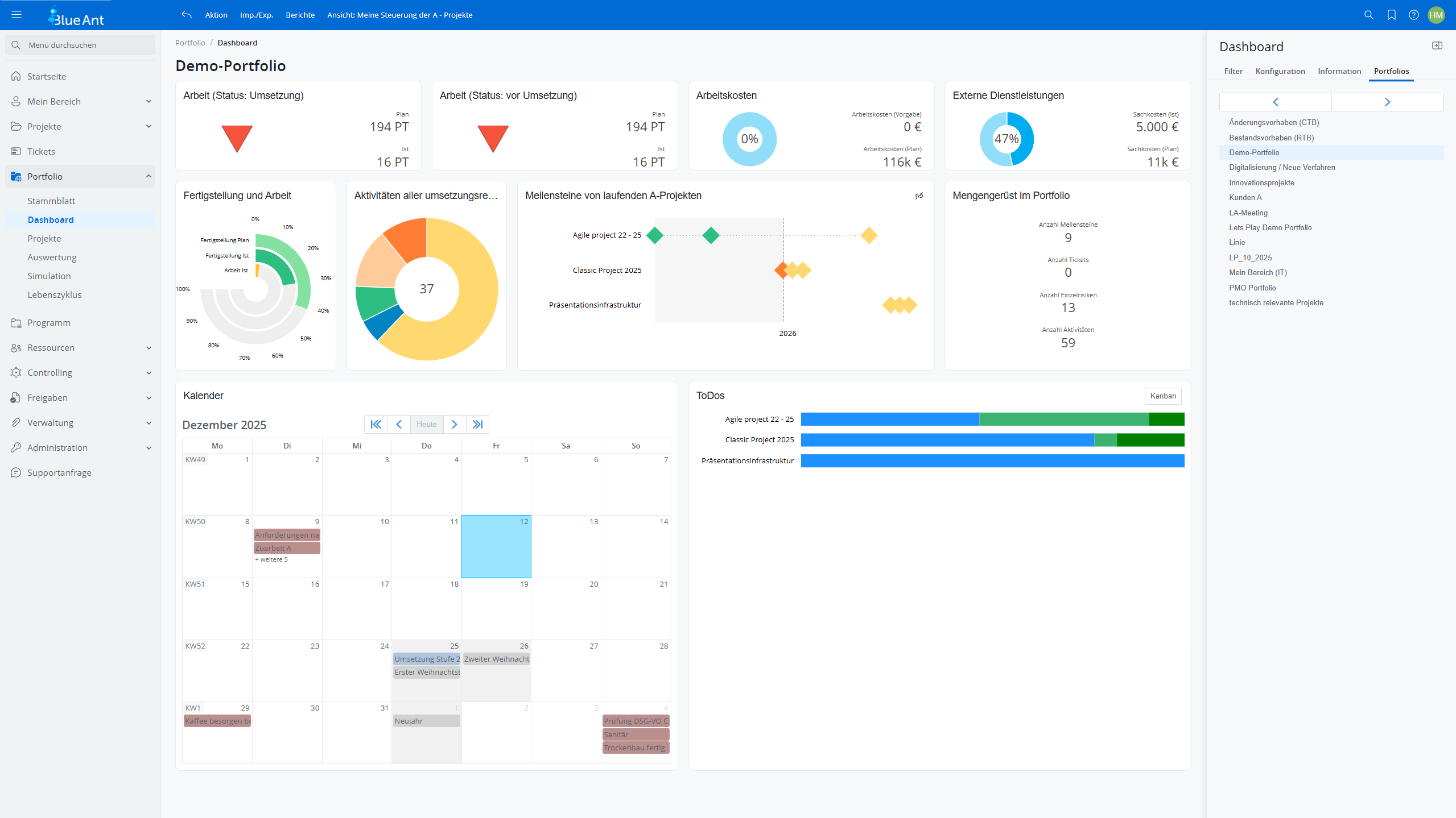
Die normale Menüleiste auf der linken Seite des Fensters listet die diversen Ansichten und Funktionen der Software auf. Auf der rechten Seite findet sich die "Sidebar", mit der man zwischen Planungsobjekten wie Projekten und Portfolios wechselt (Bild 2). Wählt man zum Beispiel in der Menüleiste das Portfolio-Dashboard aus, kann man sich anschließend in der Sidebar durch die Dashboards der einzelnen Portfolios klicken.

Dashboard eines Demo-Portfolios mit Kennzahlen zu Arbeit, Kosten und externen Leistungen, Kreis- und Balkendiagrammen, Meilenstein-Zeitachse, Programmenü links, Kalender unten und Portfoliofilter rechts.
Bild 2: Das Programmmenü (links) und die Sidebar (rechts)

Fundierte Portfolioentscheidungen

Alle Programmfunktionen sind in Blue Ant im Menü am linken Fensterrand verfügbar und dort in verschiedene Bereiche gegliedert. Persönliche Ansichten finden sich unter "Mein Bereich". Die Bereiche "Projekte", "Programm" und "Portfolio" folgen den Projektstrukturen, während "Ressourcen" und "Controlling" fachliche Multiprojektrollen adressieren.

In Portfolios sind einerseits Projekte für Auswertungen gruppiert. Das Portfoliomodul steuert allerdings auch die Wechsel zwischen den Projektphasen und ist daher vor allem für das PMO wichtig. Mit einem Portfolio-Board, das alle Projekte des Portfolios entsprechend ihrer aktuellen Projektphase in Spalten einordnet (Bild 3), zeigt die Software, welche Projekte und Ideen aktuell anstehen und wie weit diese bereits bearbeitet sind.

Kanban-ähnliche Übersicht über den Projektlebenszyklus des Demo-Portfolios mit Spalten je Phase, farbigen Statusleisten und Projektkarten mit Kennzahlen, Risiken und Indikatorpfeilen, links Navigation und oben Filter.
Bild 3: Übersicht über die Projektphasen im Portfolio

Von der ersten Bewertung bis zum fertigen Projektantrag

Zu Beginn eines Projekts empfiehlt es sich, die grundsätzlichen Erfolgsaussichten anhand einer groben Bewertung abzuschätzen, bevor im Anschluss ein ausführlicher Projektantrag ausgearbeitet wird. Bei der Abschätzung hilft Blue Ant mit Vorlagen für Risikoanalysen und mit Bewertungsmodellen für den Projektnutzen. Bei Kundenprojekten lassen sich auch Aufwand und Ertrag miteinander vergleichen. Ergänzt man diese Abschätzung mit weiteren Angaben zum Projekt, etwa einem Text zur Projektbegründung, den Projektzielen und einer ersten Terminplanung, lassen sich so nach und nach die notwendigen Informationen für einen Projektantrag sammeln. Um über eine Projektidee entscheiden zu können, ist noch der Blick auf die verfügbaren Ressourcen entscheidend. Reichen diese zur Umsetzung aus?

Abstimmung zwischen Projekt und Linie

Zur Beantwortung der Ressourcenfrage wird der Personalbedarf des Projekts geschätzt und anschließend mit den zuständigen Fachvorgesetzten abgestimmt. Diese reservieren die entsprechenden Teammitglieder für das Projekt, müssen sich aber nicht mit den einzelnen Projektaufgaben auseinandersetzen. Die Planung für konkrete Aufgaben übernimmt die Projektleitung. In der neuesten Version wird die komplette Ressourcenplanung für eine Projektaktivität direkt aus dem Terminplan heraus in einem Dialogfenster vorgenommen.

Blue Ant dokumentiert die Abstimmung zwischen Projekt und Linie oder unterstützt die Abstimmung aktiv per Workflow. Dashboards liefern Projektleitung und Fachvorgesetzten jeweils übersichtliche Auswertungen zur Auslastung ihrer Teams. Zu diesem Zweck wurden die Standard-Widgets auch im Bereich Ressourcen nochmals ausgebaut. Langfristige Projektplanungen erfolgen mit generischen Ressourcen, z.B. "Zusage von 70 Tagen der Testabteilung im dritten Quartal des nächsten Jahres". Wer dann konkret die Projektaufgabe übernimmt, wird später festgelegt.

Der Abstimmungsprozess ist optional. Wer will, kann die Software auch so konfigurieren, dass die Projektleitung Teammitglieder ohne einen Abstimmungsprozess direkt im Projekt einplanen kann. Dann wird das Ergebnis der Ressourcenplanung automatisch zur Ressourcenreservierung für das Projekt. Nutzt man dagegen die Anfrage beim Fachteam nach Fähigkeiten und Rollen, vergleicht Blue Ant sogar Zielprofile für Projektrollen mit den vorhandenen Skills der Teammitglieder und zeigt drohende Engpässe auf. Das hilft bei der Personalplanung. Ob ein Projekt noch ins Portfolio passt, lässt sich – bei entsprechender Planungsdisziplin der Beteiligten – mit Blue Ant somit fundiert bewerten.

Wirksame Statusberichte erstellen

Realistische Portfolioentscheidungen erfordern klare Informationen aus den Projekten. Es ist daher unverzichtbar, dass Statusberichte nicht nur Daten zusammenfassen, sondern auch die Einschätzung der Projektleitung aufzeigen. Für eine solche aktive Berichtserstellung stellt Blue Ant eine eigene Funktion bereit. Diese ermöglicht es der Projektleitung, die für den Bericht automatisch ermittelten Zahlen mit eigenen Kommentaren zu ergänzen – etwa zu besonderen Ereignissen der aktuellen Berichtsperiode oder notwendigen Entscheidungen. Der fertige Bericht wird schließlich an das PMO versendet und archiviert (Bild 4). Anhand der einzelnen Statusberichte lässt sich somit auch zu einem späteren Zeitpunkt der Projektverlauf nachvollziehen. Dank der neuen Tabellen-Widgets kann das PMO die Inhalte der Statusberichte zudem in Projektlisten verwenden, ohne dafür gesonderte Berichte erstellen zu müssen.

Der fällige Statusbericht ist immer ein guter Anlass, die Lage des Projekts zu rekapitulieren. Auch dabei hilft Blue Ant mit seinen Dashboards, die der Projektleitung wichtige Informationen liefern, wie z.B. Meilensteinstatus, die Terminsituation und Fertigstellungsgrade.

Statusbericht eines Projekts mit Kreisdiagrammen zu Aktivitäten und Meilensteinen sowie Farbindikator zum Projektzustand, Fortschrittswerten, Kosten- und Arbeitskennzahlen sowie Textfeldern für Berichte, links Navigation und rechts Projektinfos.
Bild 4: Zahlen, Daten, Grafiken und die Einschätzung der Projektleitung im Statusbericht

Ressourcen und Budget simulieren

Die Frage, ob überhaupt genügend finanzielle und personelle Ressourcen zur Verfügung stehen, um vielversprechende Projektideen umzusetzen, wird oft mehr nach Gefühl als auf Basis konkreter Fakten diskutiert. Entscheidungshilfe bietet Blue Ants neue Szenariofunktion. Sie verdeutlicht die Auswirkungen bestimmter Entscheidungen auf diese Ressourcen, in dem sie verschiedene Varianten von Portfolios und Programmen vergleicht. Der Abgleich zwischen Ressourcenbedarf und verfügbarer Kapazität berücksichtigt auch Urlaube und Grundlasten, etwa für abteilungsinterne Tätigkeiten.

Um ein Szenario zu erstellen, werden zunächst die umzusetzenden Projekte und Projektideen ausgewählt. Anschließend können diese zeitlich verschoben oder in der Rangfolge verändert werden. Spontane Ideen ohne Projektantrag oder langfristige Vorhaben lassen sich ad-hoc ebenfalls im Szenario ergänzen.

Szenario-Simulation des Demo-Portfolios mit tabellarischer Ressourcen- und Kapazitätsmatrix über Monate 2026–2027, farbcodierten Belastungswerten von Rot bis Grün, Projektzeilen links und Konfigurationsoptionen rechts.
Bild 5: Projektszenarien zeigen, was personell und finanziell machbar ist

Im Szenario prüft Blue Ant die verfügbaren Personal- und Finanzressourcen (Bild 5). Gibt es Detailprobleme, weisen farbige Kennzeichnungen darauf hin, etwa wenn die Ressourcen einer Abteilung zwar insgesamt ausreichen, bei einzelnen Personen jedoch Terminkonflikte drohen. Die Analyse lässt sich mittels Filtern auch auf bekannte Engpassressourcen eingrenzen. Durch den Vergleich mehrerer Szenarien ist es so möglich, die theoretisch optimale Projektkombination zu finden. Veränderungen im Szenario wirken sich nicht unmittelbar auf Projektanträge und laufende Projekte aus. Dem Experimentieren mit der Szenariofunktion sind somit keine Grenzen gesetzt. Übrigens hilft die Simulationsfunktion nicht nur dem Portfoliomanagement, auch die Projektleitung kann damit die Konsequenzen von Planungsänderungen prüfen.

Will man nach erfolgreichem Szenariovergleich am Ende eines der Szenarien umsetzen, müssen die in der Simulation getroffenen Annahmen in die Planung überführt werden. Das kann Blue Ant auf Wunsch zwar automatisch erledigen, indem es z.B. Projekten die neuen Termine vorgibt. In der Praxis funktioniert das allerdings selten ohne Gespräche mit den betroffenen Projektleitungen. Zur Vorbereitung darauf dient das Übernahmeprotokoll der Software. Es zeigt mögliche Konflikte, wie z.B. geänderte Ressourcenbedarfe bei verschobenen Projekten, die nicht mehr zu den aktuellen Reservierungen passen.

Projektressourcen, Fachteamplanung, Personalentwicklung, Urlaube – die besondere Funktionsvielfalt im Bereich Ressourcen kommt nicht von ungefähr. Ein Einsatzschwerpunkt des Programms liegt im Bereich personalintensiver Dienstleistungsprojekte. Aus Projektplänen erstellt Blue Ant komplette Angebote, aus den Rollen der Teammitglieder bestimmt es kunden- und projektspezifische Verrechnungssätze, und aus den erfassten Ist-Zeiten entstehen Abrechnungsvorschläge für die Rechnungsstellung. Die eingebaute Spesenabrechnung deckt sogar Genehmigungsprozesse für Dienstreisen ab und berechnet sie ggf. weiter. Für projektorientierte Dienstleister eignet sich die Software somit als Komplettlösung für das Projektgeschäft.

Klassisch planen im neuen Balkendiagramm – oder hybrid?

Mit der aktuellen Version bietet Blue Ant ein neues Balkendiagramm, das sowohl für Projektübersichten eines Portfolios als auch für die klassische Gantt-Terminplanung im einzelnen Projekt zum Einsatz kommt (Bild 6). In klarer Optik zeigt es den Terminplan und bietet nun zeitgemäße Komfortfunktionen wie rasches Zoomen, eine Heute-Linie und die Möglichkeit, per Klick zu den Detailangaben eines Balkens zu gelangen.

Gantt-Diagramm des Projekts Classic Project 202x mit nummerierten Aktivitäten links, Abhängigkeiten durch Pfeile, Meilensteinen als Rauten, farbigen Balken je Status sowie vertikaler Heute-Markierung im Zeitverlauf.
Bild 6: Die neue Balkendiagramm-Komponente

Dynamisch planen mit To-dos und Kanban-Board

Blue Ant unterstützt zudem agile und hybride Vorgehensweisen, wenn auch keine reine Umsetzung von Scrum. Stattdessen gibt es Funktionen, mit denen man schlicht etwas dynamischer plant. Eine wesentliche Rolle spielen dabei die To-dos, die Blue Ant in Listen oder im Kanban-Board darstellt. Kleinere Projekte können komplett in einem solchen Board koordiniert werden (Bild 7). So bleibt der Planungsaufwand überschaubar, die Projektaufgaben sind klar geregelt, und das Projekt ist dennoch in der Software erfasst und damit auf dem Radar des PMO. Die Filter- und Gruppierungsfunktionen halten das Kanban-Board auch bei vielen To-dos übersichtlich.

Verknüpft man die To-dos mit den Aktivitäten im Terminplan, zeigt Blue Ant für jede Aktivität ein eigenes Kanban-Board. So lassen sich auch größere Projekte hybrid oder agil umsetzen, indem man sie in wenige, dafür umfangreichere Arbeitspakete aufteilt. Die Detailaufgaben zu jedem Arbeitspaket organisiert das jeweilige Team dann mittels To-dos im Kanban-Board. Bei einem eher an Scrum orientierten Vorgehen bleiben nur die immer gleich langen Sprints im Terminplan. User Storys werden mittels der To-dos beschrieben, das Kanban-Board der Sprint-"Vorgänge" wird zum Sprintboard. Dank der neuen Dashboards und Filterfunktionen können die To-dos zugleich nach fast beliebigen weiteren Kriterien zusammengefasst und analysiert werden.

Kanban-Ansicht der To-dos im Projekt Classic Project 202x mit Spalten von Backlog bis Erledigt, Karten mit Verantwortlichen, Fälligkeiten und roten Markierungsleisten, gruppiert nach Rollen.
Bild 7: Übersicht über die To-dos eines Projekts

Agile Projekte mittels Jira-Schnittstelle einbinden

Wer für agile Projekte Jira einsetzt, profitiert von Jira Connect: Blue Ants Standardschnittstelle ist im Atlassian Store verfügbar und tauscht Aktivitäten sowie erfasste Projektzeiten zwischen Jira und Blue Ant aus. Während eine Multiprojektsteuerung in Jira weitgehend fehlt, ermöglicht die Kombination beider Produkte – insbesondere in hybriden Portfolios aus agil und klassisch abgewickelten Projekten – eine integrierte Multiprojektsteuerung in Blue Ant. Dort stehen umfangreiche Funktionen für ein unternehmensweites Portfolio- und Ressourcenmanagement sowie das Finanzcontrolling zur Verfügung. Neben Jira funktioniert das nun auch mit Azure-Boards.

Systemvoraussetzungen und Lizenzen

Als webbasierte Software läuft Blue Ant auf allen gängigen Browsern. Die Software ist als Cloudlösung verfügbar, kann aber auch auf eigenen Servern installiert werden. Über Blue Ants "Konnektoren" werden Schnittstellen zu anderen Systemen konfiguriert, ohne dass eine Programmierung notwendig ist. Auch diese Funktion für Selbstbau-Schnittstellen ist mit der aktuellen Version noch einmal mächtiger geworden. Mit Konnektoren lassen sich z.B. Ist-Kosten aus dem ERP-System einbinden oder eine CRM-Software mit aktuellen Informationen zu Kundenprojekten versorgen.

Blue Ant gibt es in den drei Editionen "Standard", "Enterprise" und "Cloud". Als Einstieg für kleine und mittelständische Unternehmen mit 50 bis 200 Anwendern enthält die Standard-Edition den Basisfunktionsumfang für 350 Euro pro Lizenz oder 10 Euro monatlich in der Cloudvariante. Zusatzmodule wie "Projektportfolio-Management", "Projektprogramm-Management", das "Ticketsystem" und Schnittstellen (Konnektoren und Webservices) lassen sich optional hinzubuchen. Größeren Unternehmen bietet die Enterprise-Edition den vollen Funktionsumfang aller Blue-Ant-Module sowie die Schnittstellenfunktionen zur Integration in die bestehende IT-Landschaft für 455 Euro je Lizenz. Dazu kommen Freigabe- und Genehmigungsworkflows für die Einbindung in die Steuerungsprozesse des Unternehmens.

Wer Blue Ant ohne eigene Hardware-Infrastruktur nutzen möchte, wählt die Cloudversion. Sie bietet die Funktionen der Standard-Edition sowie alle offenen Schnittstellen (Webservices) und kann ebenfalls modular erweitert werden.

Fazit

Mit den aufgefrischten, flexibel anpassbaren Dashboards der neuen Version bringt Blue Ant noch mehr Übersicht in das Projektportfolio. PMOs können sich so nicht nur selbst über den aktuellen Stand des Projektportfolios informieren, sondern auch den unterschiedlichen Stakeholdern maßgeschneiderte Live-Informationen liefern.

Im operativen Projektmanagement ist Blue Ant ebenfalls gut aufgestellt. Ob agil, hybrid oder klassisch – für jedes Projektprofil finden sich passende Funktionen. Dazu kommt ein leistungsfähiges Ressourcenmanagement, das sowohl die Projektleitung als auch die Ressourcenverantwortlichen in den Fachabteilungen unterstützt. Die Software bietet zudem alles, um realistische Portfolios zusammenzustellen, die mit den vorhandenen Teams umgesetzt werden können. Verbunden mit Finanzfunktionen, die sogar Projektangebote und die Verrechnung von Projektleistungen abdecken, entsteht ein vollständiges Bild hybrider Projektportfolios.

Die aktuellen Neuerungen betreffen vor allem die Bedienoberfläche. Sie machen die bereits umfangreiche Funktionalität für breite Nutzerkreise leichter zugänglich. Je einfacher eine Software zu bedienen ist, desto intensiver wird sie genutzt, desto besser ist die Datenqualität und desto größer ist letztlich ihr Nutzen.

Kontakt

Hypergene GmbH, Straße der Pariser Kommunen 38, D-10243 Berlin, Kontakt: kontakt@hypergene.com, blueant.de

Für jeden Bedarf die passende Mitgliedschaft

 

Das projektmagazin - unverzichtbares Nachschlagewerk und Inspirationsquelle für alle,
die in Projekten arbeiten. Ihre Vorteile auf einen Blick

Image
Wissensplattform

Zugriff auf die größte deutschsprachige Wissensplattform
für Projektmanagement  (>1.800 Artikeln und Tipps)

Image
Praxisbezogene Beiträge

Praxisbezogene Beiträge
Fachautoren schreiben aus der Praxis für die Praxis.

Image
Tools

Werkzeuge (Tools)
z.B. Checklisten und Vorlagen, Methoden mit Schritt-für-Schritt-Anleitung.

Image
Glossar

Umfangreiches Projektmanagement-Glossar
über 1.000 Fachbegriffen (deutsch/englisch)

Image
Blogbeiträge

Blogbeiträge, Themenspecials, Bücher, Stellenangebote etc.
rund um das Thema Projektmanagement